以太坊即将迎来又一次重大升级——Dencun(坎昆升级)。这次升级的核心目标,是显著降低以太坊 Layer2 的交易成本、提升网络吞吐量,并优化主网存储效率,从而推动整个生态的繁荣。
以太坊的‘降费革命’:坎昆升级背后的野心
以太坊联合创始人 Vitalik Buterin 在 2023 年底发表的文章《Make Ethereum Cypherpunk Again》中强调,高昂的交易费用是阻碍区块链走向主流应用的关键瓶颈。他认为,只有将网络费用降低一个数量级,才能真正推动去中心化应用落地,而不仅是停留在资产炒作层面。
与此同时,Solana 凭借极低的交易成本在去年末迅速崛起,其 Gas 费低至 0.0005 美元,几乎可以忽略不计。这为其生态中的 Meme 币、DeFi 应用和 DePIN 项目提供了巨大发展空间。特别是 cNFT 的铸造成本比以太坊低 1000 倍,显著推动了创作者经济和部分硬件网络项目的繁荣。这一现象表明,低廉的费用是激活链上活动和生态创新的核心动力。
面对竞争,以太坊早已将“扩容降费”作为核心路线。“The Surge”升级阶段正是为了提升网络吞吐量并削减费用,而即将到来的 Dencun(坎昆)升级则是其中的关键一步。它通过引入 Proto-Danksharding 技术,显著提高以太坊的可扩展性。
最初,以太坊希望通过分片技术实现扩容——将网络拆分为 64 个分片,以并行处理交易,目标达到 10 万以上的 TPS。然而,分片方案开发复杂、进度缓慢。与此同时,Rollup 扩容方案快速发展,通过将交易执行移至二层、依赖以太坊进行结算和数据可用性验证,已经在成本和吞吐量上取得显著优化。
因此,以太坊调整了技术路线,从“分片优先”转向“Rollup 优先”,将扩容重心放在为 Rollup 提供数据分片支持。Dencun 升级中引入的 Proto-Danksharding 正是该战略的第一步。它通过新型数据结构 blob 存储二层数据,并逐步为未来实现完整 Danksharding、数据可用性采样(DAS)及区块提议者-构建者分离(PBS)机制奠定基础。

技术大揭秘:Proto-Danksharding如何改写游戏规则?
Blob数据块:L2交易费直降90%的密码
Proto-Danksharding(EIP-4844)是Dencun升级的核心模块,它引入了一种名为blob的新型数据结构,专门用于存储L2向以太坊主网提交的交易数据。在此之前,L2的交易数据都存储在L1的Calldata中,不仅空间有限,还需要永久存储,导致数据可用性成本居高不下。实际上,L2交易中约80%的费用都来自Calldata的存储开销。
每个blob的大小为128KB,初期每个以太坊区块计划容纳3-6个blob,未来可扩展至64个。相比之下,以太坊单个区块的数据容量尚不足200KB。Blob的引入相当于为L2开辟了专属数据通道,大幅释放了区块空间资源。
更重要的是,blob中的数据仅会保留约一个月,之后自动删除,避免了不必要的永久存储负担。这一机制预计将使L2的交易成本降低约90%。同时,由于数据吞吐能力显著提升,L2能够处理的交易量也将成倍增长——若实现单区块3个blob的目标,吞吐量可提升近2倍;若达到64个blob,吞吐量更将跃升40倍。
此外,blob拥有独立的费用市场,使用新型的blob Gas进行计价。其数据存储成本低至每字节1个数据Gas,而Calldata的定价为每字节16个数据Gas,成本差异显著。这一设计也提高了网络资源分配的灵活性和效率。
▌Proto-Danksharding技术架构图示






KZG承诺:数据验证效率跃升的黑科技
EIP-4844还引入了KZG(Kate-Zaverucha-Goldberg)承诺方案,用于优化blob的验证与证明生成流程。KZG是一种多项式承诺方案,允许提交者用一小段字符串来“承诺”一个多项式,验证者只需核对该字符串即可确认数据有效性,无需读取完整内容。
这一技术将大量数据的验证工作简化为对小型加密承诺的验证,既提升了效率,也为未来实现完整Danksharding中的数据可用性采样(DAS)奠定了基础。借助DAS,验证者无需下载整个blob即可验证数据的准确性与可用性,提高了系统的可扩展性。
瞬时存储操作码:EIP-1153如何优化Gas费
除了EIP-4844,Dencun升级还包含EIP-1153,该提案引入了“瞬时存储”这一新的存储状态。在传统以太坊中,所有存储均为永久存储,即使某些数据仅在一次交易中有效,仍会占用区块空间并消耗Gas。
EIP-1153新增了瞬时存储操作码,允许智能合约读取和调用临时存储的数据。一旦交易执行周期结束,这部分数据便会被自动清除。这一机制显著降低了存储开销和Gas消耗,进一步优化了主网的资源利用效率。
升级进行时:测试网表现超预期的底气
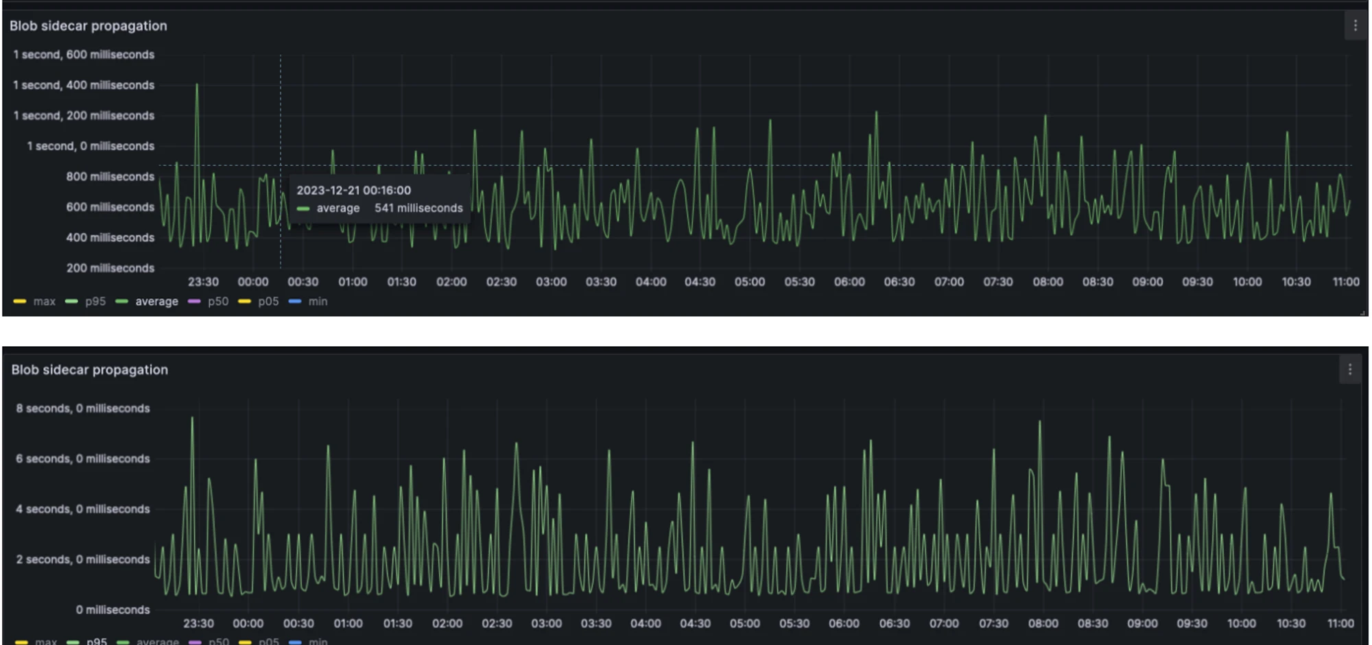
Shadowfork测试数据全解析
根据12月19日发布的Shadowfork测试报告,以太坊Dencun升级的测试情况表现良好。测试期间,节点的CPU和内存资源使用率保持平稳,未出现大幅波动。网络使用量如预期增加,在Blob使用良好的情况下,带宽预计提升约200kbps。整个测试网络运行稳定,未发生客户端宕机情况,客户端均平稳运行。
在Blob数据方面,测试期间大多数区块包含了3个Blob,与预设目标保持一致。Blob数据的传播效率也符合预期,95%的节点在2秒内接收到Blob数据,平均传播时间在500毫秒内完成。区块的整体传播时间预计仅增加约250毫秒,对网络性能的影响极小。

▌Shadowfork测试网络性能数据


三大测试网升级时间表敲定
在1月4日举行的第178次以太坊核心开发者执行会议上,最终确认了测试网的升级计划。根据会议决议,Goerli测试网将于1月17日进行升级测试,Sepolia测试网安排在1月30日,而Holesky测试网则定于2月7日完成升级。
为了及时响应测试中可能出现的问题,开发者们决定在Goerli测试完成后的第二天迅速召开第179次会议,评估测试结果并视情况调整后续计划。这一紧凑的时间安排显示出开发团队对升级进程的高度重视和高效执行。
主网升级倒计时:二月底落地概率超90%
综合Shadowfork的优异测试数据和既定的测试网升级安排,以太坊主网的Dencun升级有望在2月底完成。虽然开发者会议上并未对主网升级时间达成最终共识,但测试进度和各项指标都支持这一时间表的可行性。以太坊基金会还计划在接下来的两周内继续进行Shadowfork的密集测试,进一步确保升级的稳定性。从现有数据来看,主网升级在二月底落地的概率超过90%。
L2赛道大爆发:谁将笑傲江湖?
Dencun升级将显著降低L2交易成本并提升吞吐量,为整个L2赛道带来普遍利好。在这一浪潮中,各L2项目因其技术路线、生态策略和治理模型的不同,将呈现出差异化的竞争格局和发展潜力。
1. Arbitrum:协议生态与交易量双冠王
Arbitrum是以太坊L2中的生态领军者。据DeFiLlama数据统计,Arbitrum上已有约520个协议,远超Optimism的216个,其TVL达到11.26B,占据Rollup市场近一半份额。在过去30日中,Arbitrum处理了约3600万笔交易,剔除尚未发币的L2后,其交易量达到Optimism的三倍。高活跃度的网络生态和庞大的用户基础,使Arbitrum成为Dencun升级降低手续费、提高性能的最大受益者之一。此外,Arbitrum还通过Arbitrum Orbit和Stylus语言支持开发者构建基于EVM和WASM VM的Rollup,持续扩展其技术护城河。
▌Arbitrum生态优势图示




2. Optimism:SuperChain生态的无限可能
与Arbitrum聚焦单链生态不同,Optimism的战略重心在于构建基于OP Stack的SuperChain网络生态。已有Base、opBNB、Zora等多个项目采用OP Stack构建自有L2,这些链未来将通过标准化跨链协议互联,共享排序器网络和以太坊桥。Dencun升级不仅将直接降低所有OP链的成本,更可能吸引更多项目加入OP Stack生态,加速SuperChain愿景的实现。Optimism的价值将与其整个生态网络的成长深度绑定,具备的网络效应杠杆。
3. Metis:去中心化排序器的破局者
多数L2采用中心化排序器,存在单点故障和MEV提取等问题。Metis率先实现了去中心化PoS排序器机制,要求节点质押至少2万枚METIS代币方可进入排序器池,且需2/3以上签名才能提交区块至L1。这一设计不仅提升了网络抗审查性和安全性,还将排序器收益分享给质押者,为METIS代币创造了真实的价值捕获场景。随着更多用户参与质押和生态发展,METIS可能进入TVL、币价与生态正向循环的成长路径,成为L2治理代币经济模型的重要范例。
数据存储新蓝海:哪些项目将受益?
Dencun 升级引入的 blob 数据块并非永久存储,其内容在大约一个月后会被自动删除。然而,这部分数据仍具备被调用和分析的潜在价值,因此将带动去中心化存储和数据可用性(DA)相关基础设施的需求增长。以下三个项目有望在这一趋势中受益。
1. ETHStorage:以太坊原生存储L2方案
ETHStorage 是基于以太坊数据可用性构建的可编程动态存储二层解决方案,能够以极低成本实现数百TB甚至PB级别的存储扩展。其客户端是以太坊 Geth 的超集,意味着运行 ETHStorage 节点的同时仍可参与以太坊验证,实现无缝兼容。该方案采用 key-value 存储范式,支持完整的 CRUD(创建、读取、更新、删除)操作,与 EVM 的互操作性极强。例如,将图片铸造为 NFT 的过程,在 Arweave 上需三次智能合约操作,而 ETHStorage 仅需一次即可完成。作为以太坊生态首个存储型 L2,ETHStorage 有望承接被 blob 自动清理的 L2 状态数据。
2. EigenDA:再质押机制打造数据可用性网络
EigenDA 通过创新的再质押机制实现数据可用性与共识解耦,复用以太坊的验证者网络和安全性基础。其运作流程中,Rollup 需先使用纠删码和 KZG 承诺对数据 blob 编码并发布承诺,再由 EigenDA 节点(由再质押者组成)完成验证和共识确认,最终将数据提交至以太坊主网。这一设计既降低了单独维护 DA 层的成本,也继承了以太坊的信任基础。
3. Polygon Avail:模块化区块链的DA层基建
Polygon Avail 是专为数据可用性设计的模块化区块链组件,服务于各类 L2 和侧链。它支持 EVM 兼容的 Rollup 将数据发布至 Avail,由该网络负责高效排序、记录和验证。在技术实现上,Avail 采用 KZG 多项式承诺,相比同类方案能提供更简洁的证明,降低节点的存储及带宽压力。其架构与以太坊的模块化扩容路线高度契合,允许开发者在 Avail 上存储数据、在以太坊主网完成结算,未来有望成为 EVM 生态中广泛采用的 DA 服务基础。
RaaS赛道崛起:一键发链的时代来了
随着坎昆升级显著降低L2部署和运营成本,Rollup-as-a-Service(RaaS)赛道迎来爆发机遇。RaaS提供商通过技术抽象化,使开发者能够以低门槛甚至无代码方式快速部署定制化区块链,尤其适合应对Dencun升级后可能出现的L2生态扩张需求。主流方案在OP Stack与ZK技术路线间形成差异化竞争——OP系方案兼容性强、生态成熟,更适合快速启动;ZK方案则提供更高的可定制性与安全性,适合复杂业务场景。
Caldera:无代码部署L2的开路先锋
作为基于OP Stack构建的RaaS服务商,Caldera支持用户通过无代码方式快速部署Optimism系L2链。其方案具备完整的EVM兼容性,允许项目方直接复用现有以太坊生态基础设施,大幅降低开发门槛。除链本身外,Caldera还提供区块链浏览器、测试网水龙头等配套工具,实现“即插即用”的链部署体验,进一步压缩开发和运维成本。
Altlayer:弹性扩容解决短时需求激增
Altlayer在提供无代码发链能力的基础上,创新性地推出“弹性Rollup”(Flash Layer)解决方案,专为应对瞬时高并发场景设计。当应用面临突发流量(如NFT铸造、空投活动)时,开发者可通过Altlayer快速部署专用Rollup链以分担负载;待流量回落后,可将链上状态转移回主链并销毁该临时链,实现资源的高效利用和成本优化。
Lumoz:ZK-Rollup算力市场的破局者
Lumoz(原Opside)聚焦ZK-Rollup赛道,支持开发者一键生成定制化zkEVM应用链。其核心创新在于构建了去中心化的ZKP算力市场,通过ZK-PoW机制为ZK-Rollup提供零知识证明计算服务,有效解决了ZK方案算力需求高、运营复杂的痛点。该项目还创新推出“0 Gas Fee合约”功能,显著改善终端用户的交互体验。引发市场关注的ZKFair即基于Lumoz构建,印证了其方案的可落地性。
应用层狂欢:哪些赛道将迎爆发拐点?
Dencun升级对以太坊L2成本和性能的显著改善,将直接推动应用层多个赛道的发展与创新。以下三个方向尤其值得关注:
Perps赛道:订单簿模式迎来高光时刻
DeFi整体对性能和费用的敏感度并不高,但去中心化衍生品(Perps)却是一个例外。过去受限于L2性能,Perps项目难以运行链上订单簿,高频交易也因Gas成本过高而受阻,导致交易效率低、滑点高,难以媲美中心化交易所的体验。
Dencun升级将从性能和成本两个维度改善这一局面。性能提升对衍生品交易尤为关键,因此像ApeX Protocol、Aevo、Vertex Protocol这类采用订单簿模型的去中心化衍生品交易所将显著受益。同时,Gas费降低也会进一步刺激GMX、Synthetix、GNS等点对池模式的Perps协议的交易活跃度。
LSD赛道:Eigenlayer再质押生态腾飞
除了广为人知的EIP-4844,Dencun升级还包含EIP-4788,它将以太坊信标链的区块根直接引入EVM,使主网能够以最小信任的方式获取共识层数据。这一改进消除了对外部预言机的依赖,大幅提高了流动性质押(LSD)和再质押(ReStaking)协议的安全性和运行效率。
像Lido、Rocket Pool、Swell等流动性质押协议,以及EigenLayer这类再质押平台,将能直接访问验证者余额和状态等关键数据。EigenLayer动作频频,不仅扩大了支持的LST种类,与AltLayer合作推出Restaked Rollups,其生态再质押协议Renzo也已上线,EigenDA则进入了第二阶段测试网。其TVL已突破17亿美元并持续增长,再质押叙事才刚刚拉开序幕,EIP-4788为其提供了坚实的底层安全保障。
全链游戏:交互体验革命的起点
全链游戏(FOCG)将是Dencun升级的一大受益者。与仅资产上链的Web2.5游戏不同,全链游戏将所有游戏逻辑、规则和内容均置于链上,因此链上Gas费用直接决定每步操作的成本,性能则直接影响用户体验。受限于过往的高成本与低性能,全链游戏长期局限于简单的回合制策略类,难以吸引大规模玩家。
Dencun升级将显著改善这一窘境,甚至催生出更丰富的全链游戏类型。我们看好更多游戏项目基于MUD、Dojo等全链游戏引擎开发,并部署在L2 Redstone与StarkNet等网络上。现有游戏如Sky Strife、Loot Survivor、Isaac、Influence等,也有望因体验优化而吸引更多真实玩家,推动全链游戏从小众走向主流。
未来展望:升级后的生态格局重塑
EVM生态竞争力的质变
Dencun升级将显著提升以太坊L2的交易吞吐量并大幅降低费用,直接增强EVM生态的整体竞争力。随着交易成本下降约90%,以及网络性能的优化,更多高频交互类应用——如社交、游戏和衍生品交易——将能够在以太坊L2上顺畅运行。这不仅能吸引更多开发者和用户加入EVM生态,还将推动现有协议(如GMX、GNS等)实现更高频次的链上活动,形成生态活跃度与网络效应互相促进的良性循环。
非EVM公链面临的降维打击
在以太坊L2获得性能和成本优势的背景下,其他非EVM公链(如BSC、Solana)的竞争压力将显著增大。此前,这些公链凭借低费用和高吞吐量吸引了一定规模的用户和项目,但随着以太坊L2实现同等级甚至更优的体验,其差异化优势正在减弱。特别是一些依赖高频、低成本交互的生态应用(如Meme币交易、DePIN项目)可能会考虑迁移至以太坊L2,进一步削弱非EVM链的生态基本盘。
模块化区块链时代的基础设施重构
Dencun升级进一步推动了区块链架构向模块化方向发展。通过引入Blob存储结构和独立费用市场,以太坊正在将其数据可用性(DA)层与执行层、结算层更清晰地解耦。这一变化不仅优化了主网资源分配,也为第三方DA解决方案(如EigenDA、Polygon Avail)和RaaS(Rollup as a Service)服务商带来新的发展机遇。未来,区块链开发将更趋标准化和组件化,项目可以根据需求灵活选用不同模块,从而降低开发门槛并提升整体生态效率。